- 易迪拓培训,专注于微波、射频、天线设计工程师的培养
抽油机井变频柜在油田现场的应用
一、前言
新木采油厂地处吉林省松原市西北部,是一个低孔低渗的复杂断块油藏,开井938口,其中抽油机井899口,螺杆泵井有38口,自喷井有1口,抽油机举升是主要的采油方式。2005年在系统耗电中,采油系统耗电量占全厂电量的三分之一;在吨油成本中,电费支出约占生产成本的六分之一。06年统计现场测试数据:抽油机井电机平均功率利用率23.5%,平均功率因数0.53,系统效率仅为23.5%。系统效率低,提升空间大。分析影响系统效率的因素很多,归纳起来主要为有2个方面,即设备因素和技术管理水平。
1、设备因素
抽油机运动特点是带负荷启动,启动力矩大,为了满足最大转扭的需求, 同时为保证在结蜡、出砂和抽油机不平衡时有一定裕度,抽油机必须配备较大功率的电机、减速箱和变压器。但是正常生产时抽油机驴头承受的是周期性脉动负荷,最大负荷与最小负荷差值大,在一个冲程中相当长的时间轻载运行(图1),大部分井运行功率仅是电机装机功率20~30%,即所谓的“大马拉小车”,使电机效率低,地面效率低。

| 图1:1个冲程悬点载荷曲线
|
| 图2:1个冲程电机功率曲线 |
采油厂抽油机以常规四连杆机构为主,常规型抽油机尽管有种种优点,但缺点也尤为突出。常规型抽油机载荷波动系数(CLF)和悬点加速度大,配套电机功率大,平衡效果差,即使在平衡效果较好的情况下,减速箱峰值扭矩仍较大,负扭矩现象也很严重,导致电动机进入再生发电状态(图2),将多余能量反馈到电网,引起主回路母线电压升高,势必会对整个电网产生冲击,导致电网供电质量下降,功率因数降低,使常规型抽油机效率低,能耗高。常规型抽油机由于其几何尺寸和启动力矩需求,配套电机功率大,而运行时均值功率却不大。
节能电机少,常规电机多。交流异步电机的效率和功率因数在额定值附近达到最大值(图3),常规抽油机运动特性决定电机长期运行在低效区,电机电能利用差,造成了较低的功率因数和电能的浪费。而且很多电机多次维修和严重老化,使电机效率低,网损、铜损严重,无功损耗大。
[p]
2、技术管理因素
采油厂是典型低渗油田,有大量低产低效的油井,这些井电机以六级电机为主,抽油机以五型和六型为主。即使工作参数很小时,工作制度仍很大,泵效很低。如118块最小机型为5-1.8-18HF,该机型在最小理排下产量是12.52(1.8×6×Φ32),泵效在23%以下。这些井泵效低,井下效率小,无功损耗大。对于调低冲次油井,换小直径皮带轮,成本低,使用方便,但皮带轮直径不能过小,否则皮带包角过小影响皮带使用寿命和雨雪天皮带打滑。常规六型抽油机(减速箱大皮带轮外径是800mm,减速箱总传动比31.714)配备8级电机最多能降到4次/分,配备6级电机最多降到5.3次/分。常规五型减速箱大皮带轮外径和减速箱总传动比小于六型抽油机,最低冲次还降不到这个程度。
二、提高系统效率技术应用分析
如何提高机械采油井系统效率,降低油井吨液耗电、减少原油开采成本,促进油田生产效益,已成为油田生产急需解决的重要问题。抽油机井要提高系统效率从两个方面人手:优选节能设备和优化生产参数。
1、节能设备分析
节能设备主要包括节能抽油机、节能电机和节能配电箱。节能抽油机价格高,主要用于新建产能和设备更新上,对于老井主要是进行抽油机节能技术改造,通过降低减速箱峰值扭矩,使电机功率下降,但是初期投入较高,投资回收期长,实施数量非常少。因此节能设备优选对象主要是电机和配电箱,实现目标是通过提高电动机效率和负荷率,提高运行效率和功率因数或者是从系统考虑,改变电动机的机械特性,使抽油机、杆、泵整个系统达到较佳配合,提高系统效率。
节能电机主要有稀土永磁电机、高转差电机。节电箱主要是Y一△转换、功率因数控制器和无功功率补偿以及变频调速等。
①稀土永磁电机
稀土永磁同步电机转子为稀土磁钢,采用异步启动,同步工作方式,转子转速与定子旋转磁场完全同步,无转差损耗,转子不需要外加励磁电源,消除了励磁损耗,具有起动力矩大、过载能力强、效率高、功率因数高等特点。与Y系列电机和超高转差相比稀土永磁电机节电明显,功率因数提高(表1)。但是比Y系列电机还硬的机械特性,使负有功和功率最小值增加,加剧抽油机系统振动(图4、图5)。
表1 稀土永磁电机应用效果对比


图4:Y系列电机电参数曲线

图5:稀土电机电参数曲线
②高转差电机
高转差率电机与Y系列电机相比,加大了转子电阻及转子损耗,使电机机械特性变“软”,减少了提拉速度和加速度,从而使抽油机系统的峰值阻力矩减少,降低了输出功率。缺点电机效率和功率因数低。其转差率靠提高转子电阻实现的,增加了滑差损耗,其输出功率降低,输入功率不一定降低。因此用它换Y系列电机有一定适合区间。
[p]
|
|
Y一△转换适合功率利用率低、大马拉小车严重的抽油井使用。电机三角形启动后,再将定子绕组切换成星型接法运转。转换后平衡变差,如果角接时平衡性差,转换后平衡性更差,现场需要转换井平衡性好。
④功率因数控制器
功率因数控制器,主要是采用单片机实时检测电机电压与电流之间的相位差变化,控制晶闸管的导通角,自动调节电机的供电电压,使电机在空载或轻载时降压运行从而达到提高功率因数,节能的目的。但是在实际应用过程中节电效果不太理想,主要原因是电压的变化速率跟不上电流的变化速率。另外由于可控硅引起电流产生谐波,受瞬变电势和瞬变电流的影响,引起电机发热和振动,影响了节电效果。
⑤无功补偿器
无功补偿器主要是采用加装一定容量的电容器对电网进行无功补偿,减少无功电流来提高功率因数,降低供电变压器负荷,从而降低网损达到节电的目的。目前这种技术应用比较广泛,效果也较好,缺点是不能提高电机效率,也不能降低电机输入功率,功率因数提高到0.5~0.6,电容器容易损坏。
⑥变频控制器
变频控制柜是实现了电动机的软启动,对电网无冲击,电动机功率因数可由0. 25~0. 50 提高到0. 90以上,从而减轻了电网及变压器的负担,降低了线损。操作方便,不需停产即可根据油井的实际供液能力,动态调整抽取速度。利用最新研制的四象限矢量控制变频调速器,配以过程控制、位置传感等技术改造现有的抽油机,可以实现油井节电、增效和增产,从而提高整个有杆抽油系统的机采效率。
2、优化参数分析
优化抽油参数是根据油井动态变化,以低能耗为目标及时调整抽油参数。做法是长冲程、低冲次、合理泵径。选择低冲次的方法是很重要的工作。
常规抽油机生产时油井平均冲次计算公式:

式中: s—电机转差率;
—电源频率,hz;
—电动机的磁极对数。
调换小直径皮带轮是现场普遍采用的方法,成本低,使用方便,除非换12极电机否则最多能降到4次/分。增加抽油机减速箱传动比有两种方法:一种是更换大总传动比更大的减速箱,传动比至少要达到32;另外一种是对减速箱技术改造,在原减速箱基础上更换短齿齿轮。这两种方法成本高,不宜在现场使用。
换减速箱大皮带轮直径成本较高,可操作性差。
表2 降低电机转速方案对比

综上所述,对比可实施的几种方案(表2),从优选节能设备和优化生产参数的角度考虑,对于一些低产井和液面波动大的井,由于受到皮带轮最小包角和冲次有级调整的限制,达不到供排合理的抽油机井使用变频控制柜是最理想的选择。
三、抽油机井变频调速适应性分析
1、变频对输入功率影响
输入功率 与油井工作制度关系可以用下式表示:

上式表明:影响输入功率大小关键因素是冲程和冲次乘积,也就是光杆运行速度。其它参数不变,油井能耗与抽汲速度成正比。冲次将随着电源频率的改变而改变,而且两者的变化为正比关系。因此调低频率油井输入功率降低。 [p]
2、变频技术对抽油机悬点运动规律的影响
抽油机运动模型简化为曲柄滑块机构运动,悬点运动速度公式:

根据前面的分析,由于抽油机电机的电源频率发生了改变,从而导致了电机转数在上下冲程的改变,最终改变了抽油机曲柄运转的角速度ω,使抽油机悬点运动规律发生了改变:在上冲程过程中,悬点运动的速度、加速度减小;在下冲程过程中,悬点运动的速度、加速度增大。
3、变频对抽油机悬点载荷的影响
抽油机悬点载荷主要包括抽油杆柱载荷、作用在柱塞上的液柱载荷、以及惯性载荷。其中,抽油杆柱载荷、液柱载荷是静载荷,它不随悬点速度、加速度的改变而变化,而惯性载荷随之变化。

根据上面的分析,抽油机井在采用变频调速后,改变了上下冲程过程中的悬点加速度,导致上冲程过程中液柱惯性载荷和抽油杆柱惯性载荷都减小,而下冲程过程中,只引起抽油杆柱惯性载荷的增大,最终的结果是引起悬点最大载荷比变频前有明显的下降,而悬点最小载荷比变频前稍有增大。
4、变频对井下抽油杆应力的影响
钢制抽油杆极限交变次数按700万次~1000万次计算,不同冲次时抽油杆的使用寿命见下图。

可见,油井的冲数越高,抽油杆使用的年限越短。如果井下偏磨或腐蚀,抽油杆使用寿命大大降低。调低频率后,降低冲数,,减少循环次数,抽油杆使用寿命延长。进一步变频,采取上慢下快的抽油方式,使悬点最大载荷减小,最小载荷增大,改变了井下抽油杆的循环特性,降低应力幅度,延长了杆的使用寿命。
5、变频对抽油井偏磨的影响
油井偏磨是导致油井作业的重要原因。抽油杆柱实际轴向分布力越小,临界轴向压力越小,抽油杆柱越容易弯曲,从而导致偏磨。抽油机井变载荷运行使抽 油杆产生弹性振动,振动载荷由下至上逐步增大,直接影响轴向压力的变化,当轴向压力增加到一定程度时,杆柱将屈曲变形产生径向接触力,增加了杆管偏磨。冲次增加,增加了振动幅度,在中和点部位增加了轴向压力,将增加抽油杆弯曲冲击的动量和冲量,这将增加杆柱的轴向作用力。在该压力达到足够大的情况下能够使杆柱失稳弯曲,抽油杆受到轴向压力越大,随之产生的侧向力也越大,从而加快了杆管的偏磨。使用变频后可以下调冲次,减少杆柱轴向作用力,降低甚至避免偏磨的发生。


6、变频对油井产量和泵效的影响
对于供液充足的油井,在保证合理沉没度即动液面的情况下,增大电源频率调高冲次,提高油井的产液量,发挥油井的生产潜力和增大有效功率。
对供液不充足的油井,由于影响油井供液不足的原因一是地层本身的供液能力差,二是油井抽油参数相对偏大。因油井地层能量低,而抽油参数又相对偏大,抽油泵在吸液过程中还未来得及充满就转入了排液过程,造成了抽油泵充满程度低,使得抽油井实际被举升的液量少,泵效低,这样就造成了抽油井的有效功率小,系统效率低。对于这样的抽油井应调小电源频率,降低冲次。针对油井生产状况,利用上下冲程电源频率调整的技术,调整上下冲程抽汲速度,上慢下快,提高泵的充满程度;上快下慢,减少泵的漏失。
7、变频对油井热洗清蜡的影响
低冲次采油后,油井抽油速度降低,产出液在油管内流速降低,结蜡速度增大,洗井周期缩短,洗井返排时间延长。使用变频器后,洗井前手动按钮提高频率,冲次由2~3次/min提高到6次~7.3次,理排提高2倍~3.65倍,含水恢复期和影响产油量大幅度下降,效果明显,当含水正常后再调回原来的频率和冲次。
8、变频对稀土永磁电机的影响
稀土永磁电机堵转扭矩可以达到2.7-3.5,而普通电机仅为1.8-2.0,能取代比它大两个功率等级的普通电机,运行时各种负荷状态时都具有很好的效率和功率因数,节能效果显著,目前是油田大力推广的抽油机拖动装置。但不可否认,稀土电机也有明显的缺点。永磁电机和变频器配套应用,可以优势互补。利用变频调速装置的软起动功能能够平稳起动永磁同步电机,从而解决其振动及噪音大的缺陷;利用变频调速装置的频率调节功能能够使永磁同步电机的转速无级可调,实现调速功能,两者的结合是目前最理想的高效调速方式。
四、抽油机井变频器工作原理、技术参数
1、工作原理
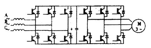
IPC-MD系列变频器采用了最新的双PWM拓扑结构的四象限运行变频控制技术。变频器主要采用交一直一交方式.变频器的电路一般由整流、中间直流环节、逆变和控制4个部分组成。整流部分为三相桥式不可控整流器,逆变部分为IGBT三相桥式逆变器。且输出为PWM波形,中问直流环节为滤波、直流储能和缓冲无功功率。先把工频交流电源通过整流器转换成直流电源。然后再把直流电源转换成不同频率的交流电供给电动机。使电动机获得无极调速所需要的电压电流和频率。

变频器的拓扑结构图
2、技术参数
CPU:采用军品32bit DSP,-40℃~+90℃气温条件下能正常工作。可靠性较商用变频器大大提高。
冲次可调,30% ~120%。
内置回馈制动单元,可把再生电能回馈电网。因已配置电抗器和噪声滤波器,可直接与380V/660V电网驳接使用。回馈电网的能量,效率97%。
系统无功损耗小,功率因素COS∮>0.96,同一供电线路可适当加载,节省增容费。
柔性启动,降低电网载荷冲击,对电机和设备无冲击。
电能回收部分,比普通商用变频器多节能15~25%。热损耗为电阻制动的3%以下。
五、试验应用情况
2006年经过调研,在新木采油厂采油四队安装IPC-MD抽油机井变频柜4台,用于先导性试验。
1、试验井基本数据
[p]
这4口井是2005年新投的油井,经过初期短暂的高产后,日产液大幅度下降,平均泵效仅为10.7%,平均系统效率仅为6.1%。除118-160井外,其它三口井冲次己经接近最小,无法调小冲次。
2、试验井效果
(1)、冲次任意调节
不用更换皮带轮,不需停产调节速度,提高了生产效率。解决了因调速造成的停产和冲次无法调小问题。
(2)、分段转速控制
通过变频对抽油机转速的调节,根据抽油机的特殊工况,把转速控制细划为上冲程转速控制和下冲程转速控制,减少漏失,提高泵充满程度,提高泵效。
(3)、提高油井的产量和泵效
根据油井的实际供液能力,动态调整抽取速度,使油井的供排协调,减少泵的空行程,提高泵效。4口井,提高泵效16.58%,日产液提高0.5,日产油提高0.2。

(4)、提高功率因数
使用变频器后,电动机功率因数提高到接近1,从而减轻了电网和变压器的负担,降低了线损,节省了无功损耗的电费。

(5)、对电网和设备无冲击
当电机在工频状态下启动时,启动电流相当于5~7倍额定电流,对抽油设备和供电电网造成很大的冲击,尤其是118-160井稀土永磁电机在启动瞬间产生很大的电流和震动,使用变频后电机柔性启动,使启动电流降至3-4倍,减少了对电网和抽油设备的冲击。
(6)、改善了抽油杆受力状况
光杆抽油速度对抽油杆受力有很大的影响,变频降冲次和优化上下冲程速度实现上慢下快,改善抽油杆循环特性。

(7)、提高系统效率
变频器应用油井使供排协调,泵充满程度提高,改善杆管应力,提高了井下效率;减少地面无功损耗,提高了地面效率,整体上系统效率明显提高。

(8)、减少电机能耗
油井调小频率,平均输入功率减少3.66kw,平均吨液耗电减少27.62kw.h,平均日耗电减少87.78kw。

(9)、负功能够回馈电网
对生产中的负功,使用回馈式制动单元,能把再生电能回馈电网。内部已经安装有电抗器和噪声滤波器,全程噪声过滤,不会污染电网和干扰其他设备。
(10)、减少热洗清蜡的负影响
油井热洗时,调频提高冲次,增加理论排量,强排生产,可以明显缩短含水恢复期,减少影响产油量。

六、经济效益分析
⑴产出费用
①节省电量费用:
3.66kw×24h×360d×0.47元/kw.h=14862.5元
②少影响产油量费用:
洗井影响:1445元/吨×2吨/次×10次=28900元
③增产量:
1445元/吨×0.2吨×360天=104040元
合计:14.7802万元
⑵投入费用
①设备投入费用:整套设备投资32000元
这套装置投入产出比是1:4.618,而且这套装置寿命较长,可以长久使用,经济效益非常可观。
七、结论
从变频器应用现场数据分析,变频器一次性投入较高,但解决了机械采油系统功率因数低、电机启动转矩大、负载率低、能耗大的问题。电机起动性能良好、功率因数提高到0. 98 、节电率达40 %以上。
◎变频后无极调速,调速范围广,调速过程平滑;
◎调频后功率因数接近1;
◎柔性起动,可大幅度降低对供电变压器装机容量的要求,并使电机振动及噪音大大减小。
◎降低抽油泵容积损失,提高了泵充满系数。
◎抽油机运转性能得到改善,动载荷明显减少,载荷线光滑平直。
◎减少杆管磨损次数,改善杆管受力状态,延长杆管寿命;
◎降低电机输入功率和油井吨液耗电。
射频工程师养成培训教程套装,助您快速成为一名优秀射频工程师...
天线设计工程师培训课程套装,资深专家授课,让天线设计不再难...
上一篇:浅析LED冰雪景观照明技术
下一篇:基于89C51单片机的语音播报伏特表


